When you first enter the "Cargo Insight" menu, you will see the Dashboard as shown below for the first time.
If you click "Booking No." or "B/L No." , a new window opens and you can check "container unit tracking" results.
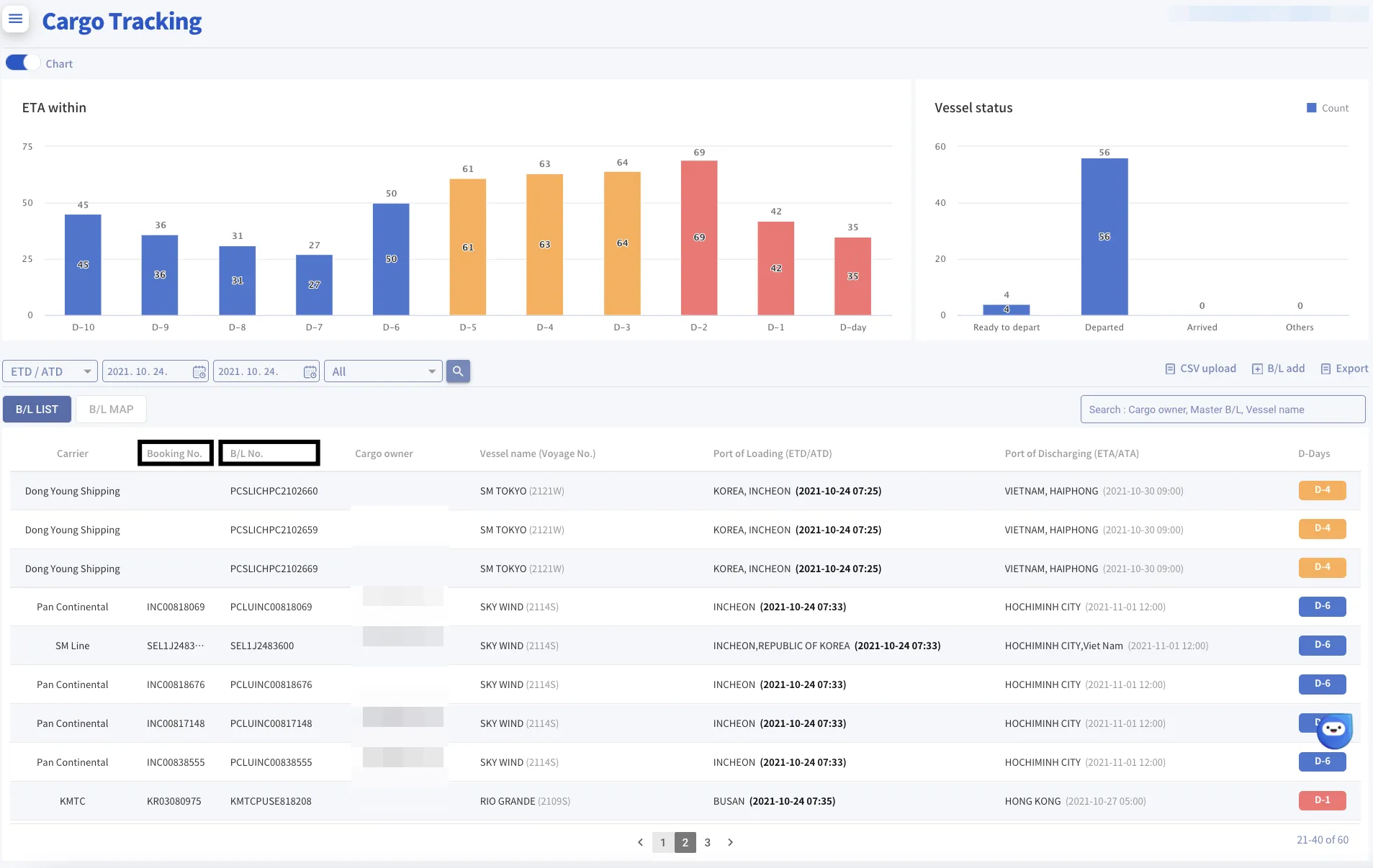
So, Let's take a closer look at the screen.
1. Dashboard
•
Carrier : Shipping company that issued B/L and conducted the booking.
→ For more details, just click the carrier name and go directly to their website.
•
Booking No. : Booking confirmation number by carrier.
→ Pop-up screen is refreshed with the latest information by clicking the Booking No.
•
B/L No. : Master Bill of Lading No. issued by carrier
→ Pop-up screen is refreshed with the latest information by clicking the B/L No.
•
Cargo Owner : This entry is allowed the user to input an arbitrary value to classify customers by B/L.
•
Vessel Name : Vessel Name and (Voyage Number)
→ The name of the first vessel departing from POL is shown.
→ "+ Number" is displayed when multiple vessels are used and you can find their names if you mouse up.
•
Port of Loading(ETD/ATD) : the Name & the Departure time of the Loading Port.
→ Gray color means Estimated Time of Departure time
→ Black Bold color means Actual Time of Departure time
•
Port of Discharging(ETA/ATA) : the Name & the Arrival time of the Discharging Port.
→ Gray color means Estimated Time of Arrival time
→ Black Bold color means Actual Time of Arrival time
•
D-Days : the Number of days left until POD based on ETA
→ As the number decreases, it means closer to the arrival date of the POD.
Tip
리스트
Search
•
Estimated Date & time : The scheduled date and time based on "Vessel Schedule"
•
Actual Date & time : The actual date and time occurred based on "AIS Data"
•
Predicted Date & time : The predicted date and time based on "AIS Data, MTN, Whether, Machine Learning" by SeaVantage
•
ETA : Estimated Time of Arrival, ETD : Estimated Time of Departure
→ The blue text indicates the arrival and departure times predicted by SeaVantage.
•
ATA : Actual Time of Arrival / ATD : Actual Time of Departure
→ When an actual event occurs, it changes to bold text.
•
Vessel Schedule
→ You can see all ports through which your cargo passes.
→ POL, TSD, TSL, and POD are displayed in large text
→ POC are displayed in small text and indentation.
•
Container Tracking
→ Click the 'Container' tab to view detailed events for each container.
리스트
Search
리스트
Search
Please explain the screen that opens when you press the booking/BL number






















