이 화면은 Port Insight 기능의 주요 구성요소를 한눈에 파악할 수 있습니다.
공통
1. 필터
•
Port : 조회할 항구를 선택합니다.
•
Terminal/Ship : 터미널 기준 또는 선종 기준 중 어떤 정보를 조회할지 선택합니다.
•
All terminals/All Ships : 선택한 기준에 따라 조회할 터미널 또는 선종을 선택합니다.
•
검색창 : 조회할 선박명 또는 IMO 번호를 입력하여 선박을 검색합니다.
2. 지도
•
항구와 관련된 선박이 지도에 표시되며, 실시간 항구의 혼잡 상황을 확인할 수 있습니다.
•
지도를 확대하면 선석을 확인할 수 있습니다.
•
지도를 축소하면 항구를 기준으로 도착, 대기, 작업, 출발 선박을 포함한 전체 선박이 지도에 표시됩니다.
참고 사항
•
Dashboard를 선택 했을 때 지도에 전체 선박이 표시되며, On the way, Waiting, Working, Departed 선택시 해당 상태의 선박만 지도에 표시됩니다.
•
Layer, Tools, 확대/축소 기능을 설정할 수 있습니다.
3. 날씨 / 조수
항구의 온도, 강수량, 바람 세기, 일출/일몰 시간, 조수 정보를 제공합니다.
4. 선종
•
항구의 선종별 선박 수 및 DWT 기준으로 정렬해 표시합니다.
참고 사항
•
Weather와 Ship Type 패널은 세로 방향(위·아래)으로 위치를 변경할 수 있습니다.
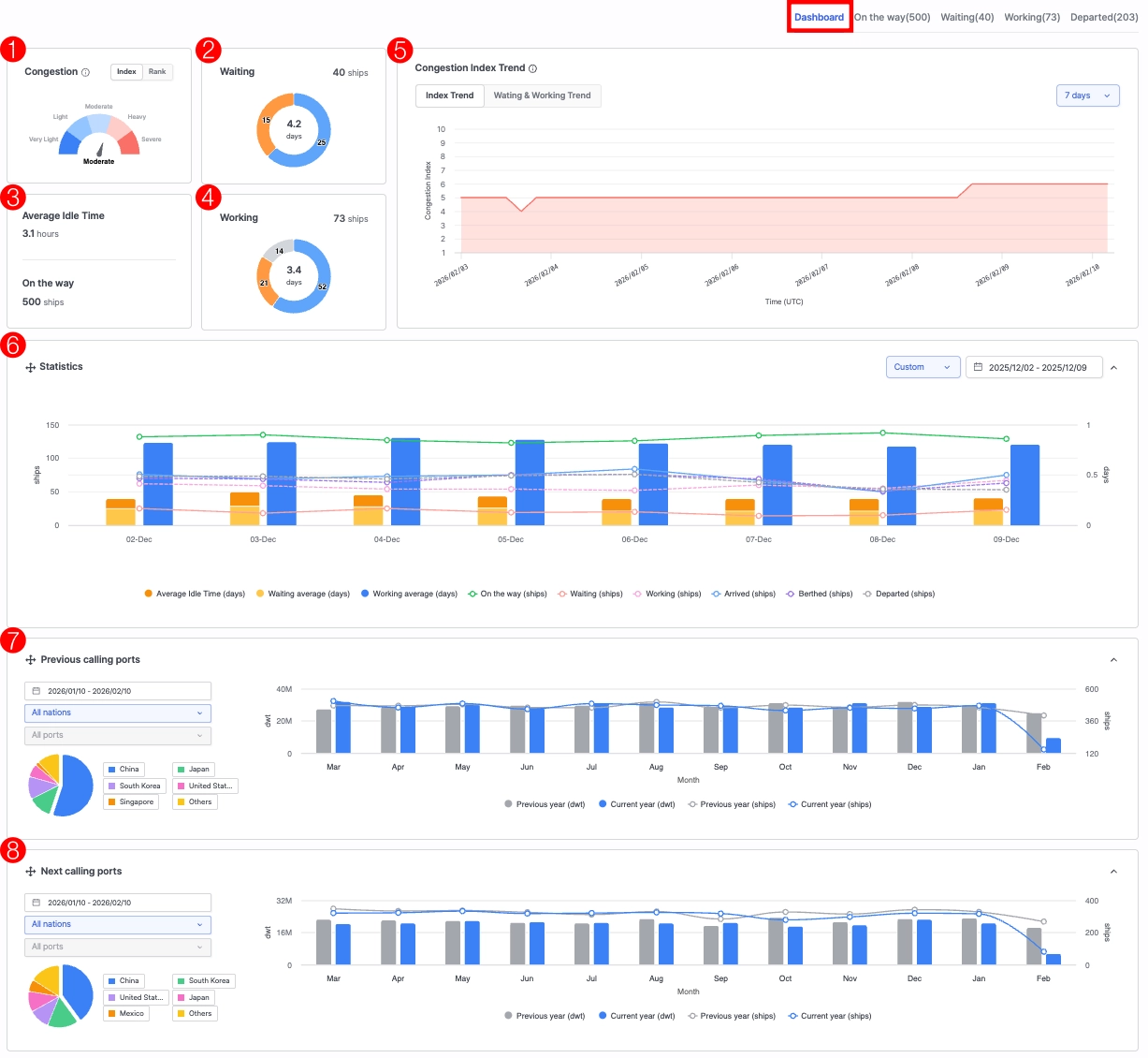
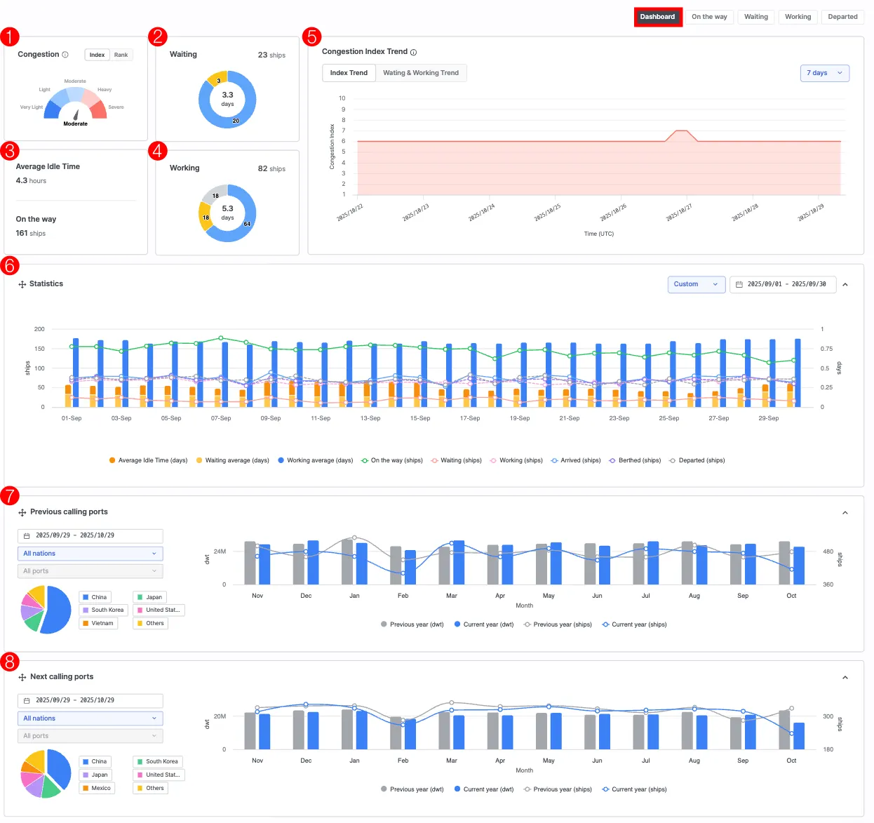
Dashboard
1. Congestion
•
Index: 해당 항구의 과거 대비 현재 혼잡도를 나타냅니다.
•
Rank: Port Insight 서비스를 제공하는 모든 항구와 비교한 해당 항구의 혼잡도를 나타냅니다.
2. Waiting
•
상단 수치: 현재 대기하고 있는 선박 수를 나타냅니다.
•
중앙 수치: 현재 대기중인 선박의 평균 대기 일수를 나타냅니다.
•
파란색 구간: 선박 평균 대기 일수를 기준으로 정상 범위 내에 있는 선박수를 나타냅니다.
•
노란색 구간: 선박 평균 대기 일수를 기준으로 지연되고 있는 선박수를 나타냅니다.
3. Average Idle Time / On the way
•
Average Idle Time: 현재 항구로 운항중인 선박의 평균 정지 시간입니다.
•
On the way: 현재 항구로 운항중인 선박 수를 나타냅니다.
4. Working
•
상단 수치: 현재 접안 중인 선박 수를 나타냅니다.
•
중앙 수치: 현재 선박 접안 평균 일수를 나타냅니다.
•
파란색 구간: 선박 접안 평균 일수를 기준으로 정상 범위 내에 있는 선박수를 나타냅니다.
•
노란색 구간: 선박 접안 평균 일수를 기준으로 지연되고 있는 선박수를 나타냅니다.
•
회색 구간: Shipyard에 접안 중인 선박 수를 나타냅니다.
5. Congestion Index Trend
•
Index Trend
◦
실시간 평균 혼잡도 대비 현재 시점의 혼잡도를 1~10 구간으로 수치화한 지표입니다.
수치가 높을수록 항구 내 선박 대기나 정체가 심한 상태를 의미하며, 데이터는 4시간마다 업데이트됩니다.
•
Waiting & Working Trend
◦
현재 시점의 평균 항구 내 대기 및 작업 선박 수와 일수를 표시하며, 데이터는 4시간마다 업데이트됩니다.
◦
우측 필터 영역을 통해 7일, 30일, 60일, 90일 단위로 추세 변화를 함께 확인할 수 있습니다.
6. Statistics
•
항구 전체 또는 터미널, 선종 기준으로 기간별 선박 통계 정보를 차트로 제공합니다.
•
우측 필터 영역을 통해 7일, 30일, 60일, 90일, 12개월, 사용자 지정 단위로 추세 변화를 함께 확인할 수 있습니다.
•
범례 버튼을 클릭하면 표시되는 지표를 선택적으로 ON/OFF하여 원하는 지표만 활성화할 수 있습니다.
7. Previous calling ports
•
선택한 항구 또는 터미널 기준으로 이전 기항지의 DWT 및 선박 수 통계를 차트로 제공합니다.
•
좌측 필터 영역을 통해 날짜, 국가, 항구 단위로 추세 변화를 함께 확인할 수 있습니다.
•
범례 버튼을 클릭하면 표시되는 지표를 선택적으로 ON/OFF하여 원하는 지표만 활성화할 수 있습니다.
8. Next calling ports
•
선택한 항구 또는 터미널 기준으로 다음 기항지의 DWT 및 선박 수 통계를 차트로 제공합니다.
•
좌측 필터 영역을 통해 날짜, 국가, 항구 단위로 추세 변화를 함께 확인할 수 있습니다.
•
범례 버튼을 클릭하면 표시되는 지표를 선택적으로 ON/OFF하여 원하는 지표만 활성화할 수 있습니다.
참고 사항
•
Statistics, Previous calling ports, Next calling ports 패널은 세로 방향(위·아래)으로 위치를 변경할 수 있습니다.
On the way / Waiting / Working / Departed
1. View By
•
Map+Vessel List / List 설정
2. 선박 리스트
•
On the way: 해당 항구로 운항중인 선박 목록을표시하며, 선박 도착 예측 정보 (ETA, PTA, PTB)를 확인할 수 있습니다.
•
Waiting: 대기 중인 선박 목록을 표시하며, 각 선박의 도착 정보(ATA)를 상세히 확인할 수 있습니다.
◦
Show vessels with carrier schedule only를 클릭하여 선사 스케줄 데이터 기반으로 분석한 On the way / Waiting 선박 목록만 조회할 수 있습니다.
•
Working: 접안 중인 선박 목록을 표시하며, 도착 및 접안(ATA, ATB) 정보를 확인할 수 있습니다.
•
Departed: 출항 완료 선박 목록을 표시하며, 선박 도착 및 접안, 출발 정보 (ATA, ATB, ATD)를 확인할 수 있습니다.
◦
선택한 날짜 범위 내에서 출항한 선박 목록을 조회할 수 있습니다.
•
선박을 클릭하면 좌측 지도상 선박 위치를 확인할 수 있습니다.
•
선박명을 클릭하면 실시간 선박 위치 조회 화면을 확대하여 조회할 수 있습니다.
2. Export
•
현재 목록에 있는 선박 목록을 엑셀 파일로 내보낼 수 있습니다.
3. Adjust Column
•
테이블에 표시되는 칼럼을 사용자가 원하는 구성으로 조정할 수 있습니다.





















