Dashboard
The SVMP dashboard is divided into four main sections:
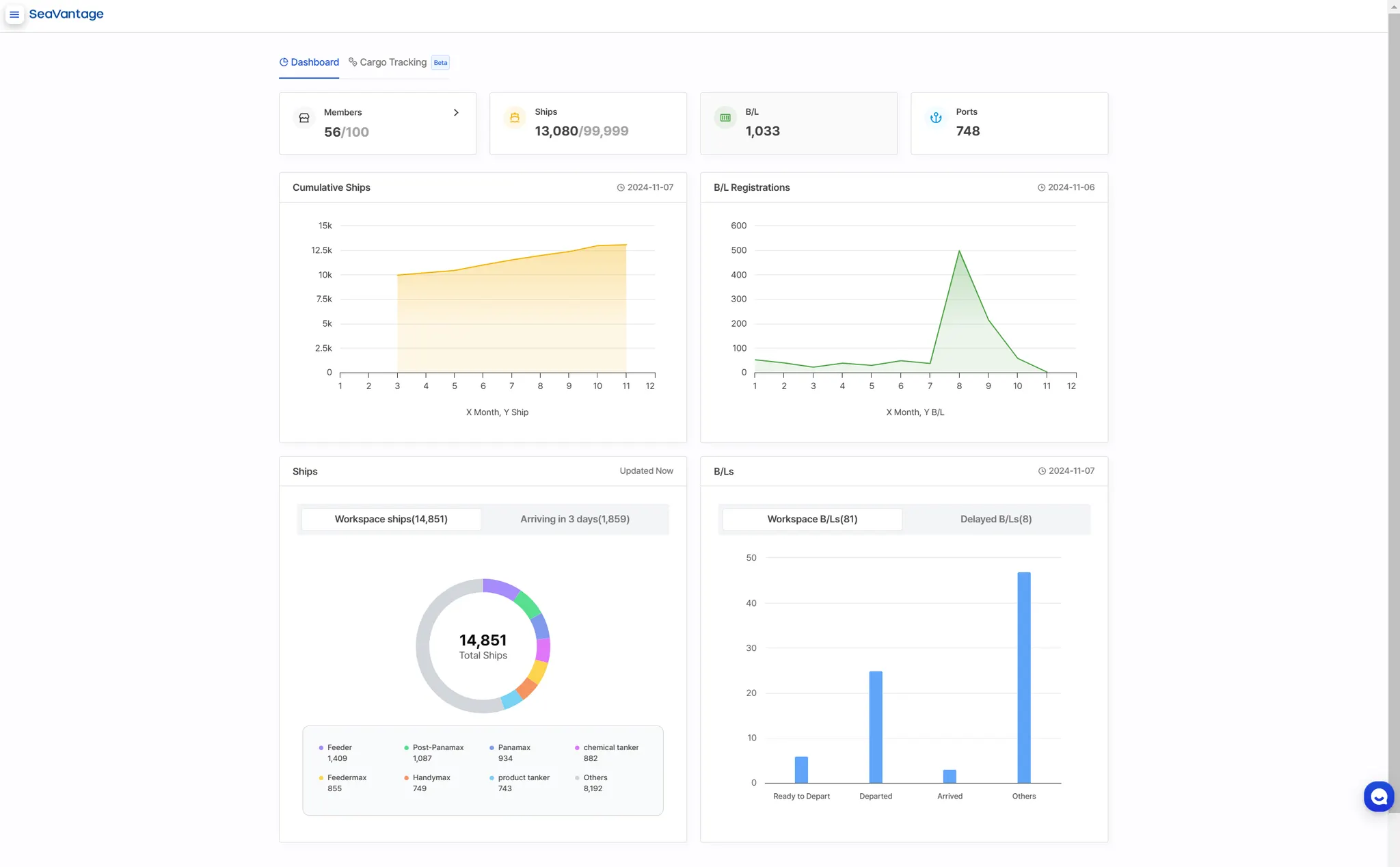
Workspace Information
View key workspace details, including employee count, contract status and registered ships, B/L and ports.
Monthly Vessel and B/L Registrations
Track monthly cumulative number of ships and B/L registrations in a graph.
Ship Insight Overview
View vessels registered in your workspace, categorized by vessel type. Access information on vessels expected to arrive within the next 3 days.
Cargo Insight Overview
Track the status of registered B/Ls in your workspace. Access a list of B/Ls with anticipated delays.
Workspace Information
Administrators can view essential information (number of employees and contract status) registered in the workspace at a glance, enabling them to assess the need for additional resources based on usage and contract volume.
•
Member (Employees): Registered members / Signed-up members (based on contract)
•
Ship Insight (Vessels): Total registered vessels / Contracted vessels
•
Cargo Insight (B/Ls): Total registered B/Ls / Contracted B/Ls
•
Port Insight: Currently contracted ports
Monthly Vessel and B/L Registrations
•
You can view the cumulative number of vessels and the monthly registered B/Ls in a graph, providing a clear overview of trends.
•
Hovering over the circles will display the registration count for that specific month.
Ship Insight Overview
•
View registered vessels in your workspace by vessel type.
•
Check vessel arrival information within the next 3 days based on PTA.
◦
Compare ETA (AIS data) and PTA (SeaVantage predicted data) to clearly understand how much earlier or later each vessel will arrive compared to its expected time.
Cargo Insight Overview
•
ㅆhe current transport status of registered B/Ls in your workspace through charts, and track the distribution of cargo at each status.
•
Check the list of potentially delayed B/Ls by comparing ETA (carrier data) and PTA (SeaVantage predicted data) to see the time difference.




.jpg&blockId=2314a58b-3010-81bf-be49-c98aef673e2b)

.jpg&blockId=2314a58b-3010-8171-b798-ec71a7590ae9)