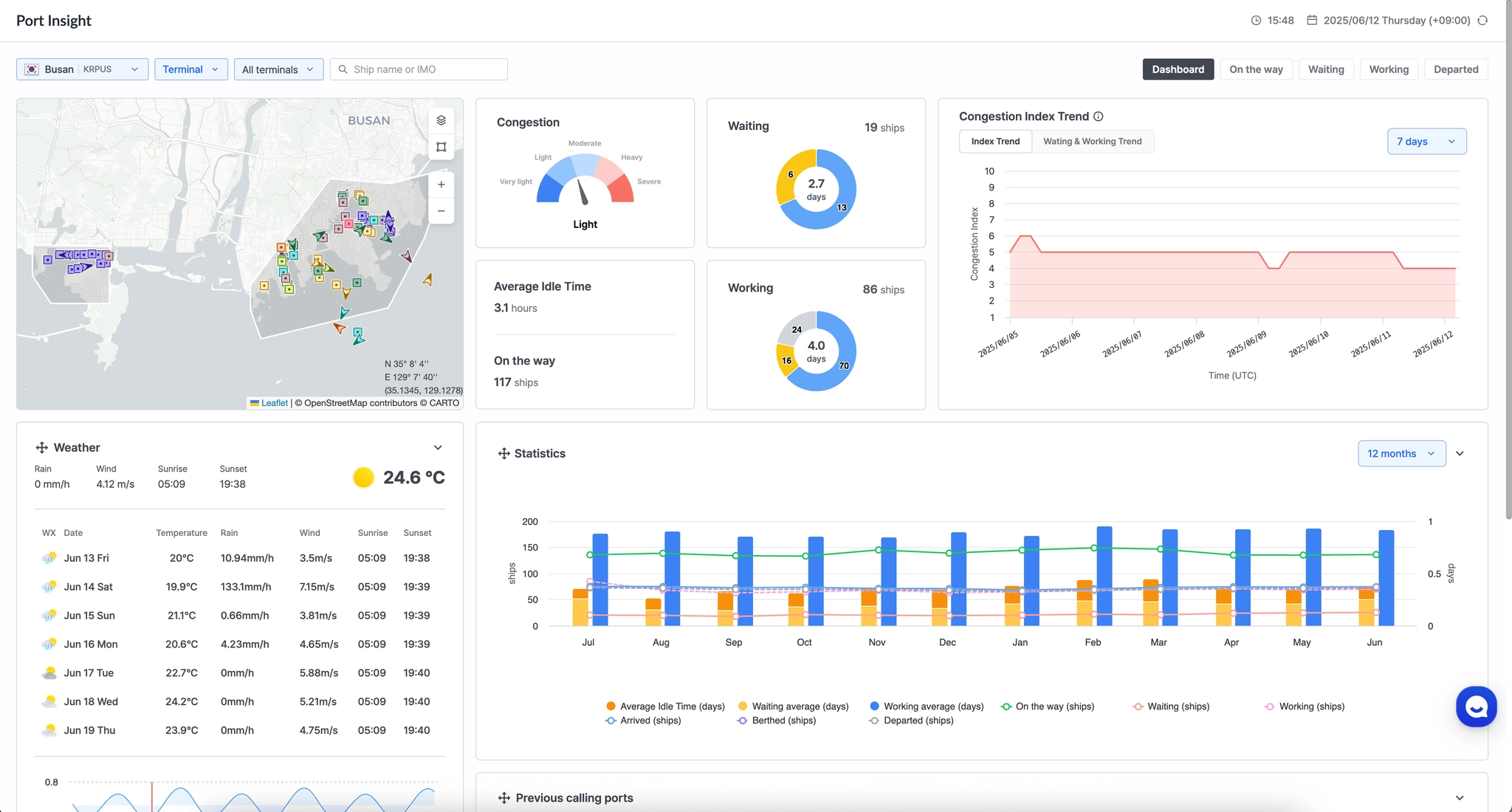
화면 설명
항구 정체 상황 및 통계 자료를 제공합니다.
사용자는 항구와 관련된 정보를 기반으로 물류 계획 및 의사 결정에 필요한 인사이트를 얻을 수 있습니다.
화면 Embed 소개
화면 Embed는 씨벤티지에서 발급된 사용자 토큰(User Token)을 활용하여,
별도의 로그인 과정 없이 사용 중인 솔루션 내에 인터페이스 형태로 연동하여 사용할 수 있는 서비스입니다.
화면 Embed 서비스 사용 순서
1. 토큰 발급
사용자 토큰을 발급합니다.
요청 정보
Request URL: [GET] https://insight.seavantage.com/api/token/publish
실행 순서
1.
2.
/token/publish 경로로 이동
3.
[Try it out] 클릭 → 입력창 활성화
4.
[Execute] 버튼 클릭
5.
하단 응답 영역에서 응답 결과 확인
[Execute] 클릭 후 응답 정보를 확인할 수 있습니다.
•
토큰은 24시간 동안 유효하며, 지속적인 접근을 위해 일반적으로 12시간에 한번씩 갱신이 필요합니다.
•
이 API는 여러 번 호출할 수 있으나, 가장 최근에 발급된 2개의 토큰만 유효하며 이전에 발급된 토큰은 자동으로 만료됩니다.
2. 임베드 URL 생성
파라미터 종류
화면 Embed 기능은 아래 파라미터를 조합하여 항구 혼잡도 및 통계 화면을 구성할 수 있습니다. 해당 URL을 브라우저 또는 iframe 에 입력하여 화면 Embed 서비스를 사용할 수 있습니다.
•
씨벤티지에서 발급된 유효한 사용자 토큰
•
추적 대상 항구의 씨벤티지 Port ID(UUID)
https://insight.seavantage.com/port/overview?portId={portId}&userToken={userToken}
Plain Text
복사
•
Port ID는 항구 조회 시 응답값으로 반환됩니다.
•
조회 대상 항구에 대해 Port Insight 서비스 권한이 설정되지 않은 경우, 해당 항구의 정보는 조회하실 수 없습니다.
•
권한 요청은 cx@seavantage.com 으로 문의해 주세요.
•
full 입력시 지도를 전체 화면으로 사용 가능합니다.
조합 예시
•
부산 항구의 Port Insight 서비스를 조회합니다.
https://insight.seavantage.com/port/overview?portId=dc822048-5534-11e9-a747-54802853d888&userToken={userToken}
Plain Text
복사
•
부산 항구의 Port Insight 서비스를 지도만 전체 화면으로 사용 가능합니다.
https://insight.seavantage.com/port/overview?portId=dc822048-5534-11e9-a747-54802853d888&userToken={userToken}&map=full
Plain Text
복사




