With SeaVantage's Cargo Insight service, you can catch both the forwarder's work efficiency and customer satisfaction.
If you have been issued a "User ID", let's start visible cargo tracking by registering B/L.
•
•
Click the menu button (hamburger button) in the upper left corner and click the Cargo Insight".
Functions
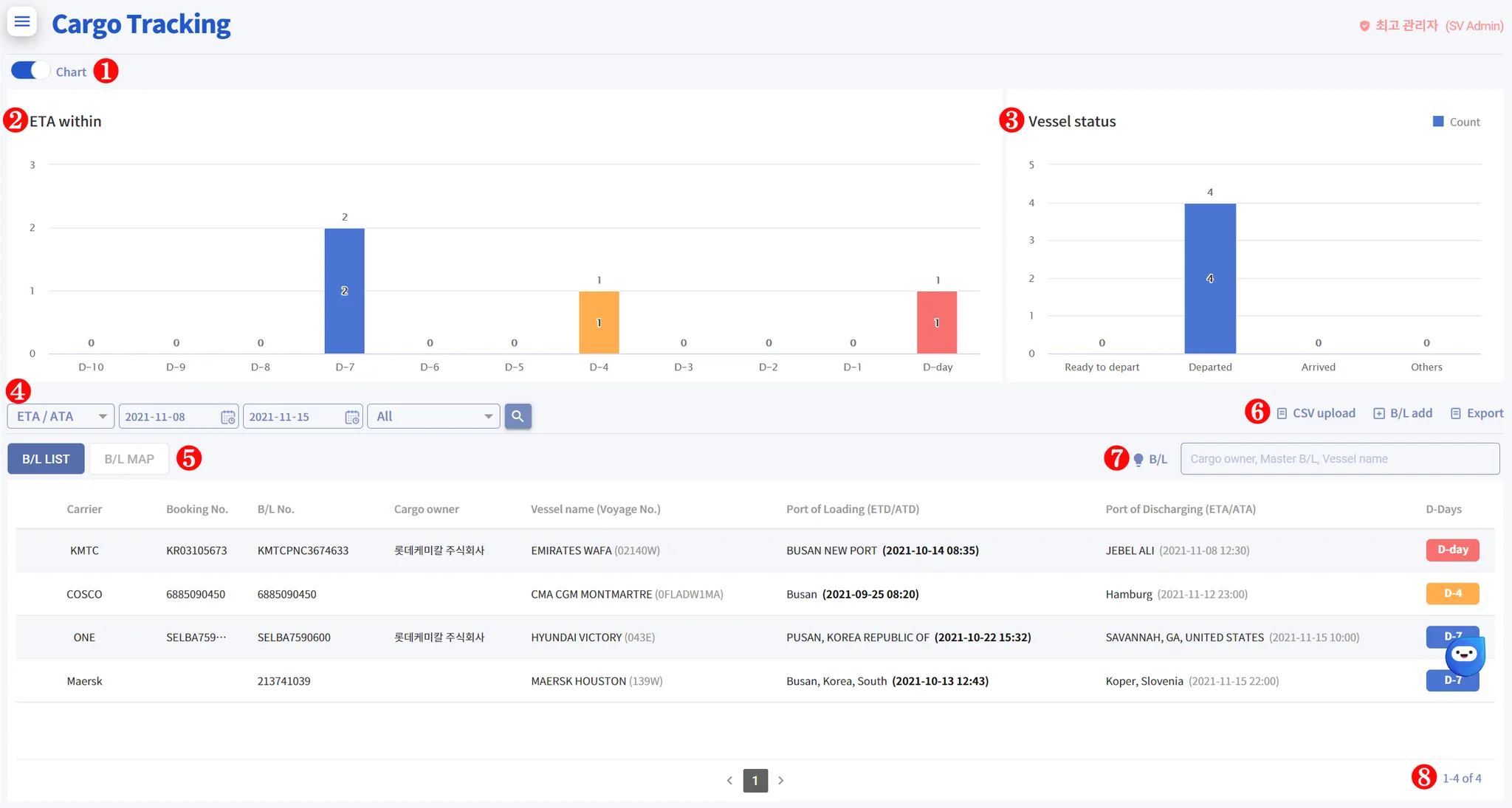
1. Chart on/off (Toggle)
•
You can hide and show "ETA within" & "Vessel Status" chart.
2. ETA within (B/L Sorting)
•
Registered B/Ls are sorted and displayed from D-10 to D-day(ETA)
→ If you click the bar graph, you can see the B/Ls for the relevant date.
→ B/Ls in the specified date range are displayed only.
3. Vessel status
•
This chart shows that Vessel status related B/Ls in the specified date.
◦
Ready to depart : No. of vessels which are not departed yet.
◦
Departed : No. of vessels which are already departed.
◦
Arrived : No. of vessels which are already arrived
◦
Others : etc (Pending)
4. Search by date
•
You can choose either "ETA/ATA" or "ETD/ATD".
•
The default setting is "ETA/ATA" and values within the 30-day range are retrieved only.
•
Bold text means B/Ls where actual event occurred.
5. B/L MAP
•
"B/L Map" shows the current position of the vessel related B/Ls in the specified date.
6. B/L Register
•
CSV upload : Upload massive B/Ls at once.
Click "Download B/L upload template" → fill out according to the form → Click "Open" and select related file → Click "Upload"
◦
After B/L upload is completed, only B/Ls that have failed to upload can be checked separately.
•
B/L add : Register B/L one by one.
Select "Carrier Code" → Input "Booking No" or "Master-Bl" → Click "SAVE"
•
Export : Export B/Ls in the specified date as an Excel file.
7. Quick Search
•
You can quickly find the B/L you want without any date search criteria.
Click "light bulb" icon → Input B/L No or Booking No → Enter
8. Total No. of B/L
•
Displays the total number of B/L that match the date search condition.










